新普惠水肥一体化智能灌溉系统可以帮助生产者很方便的实现自动的水肥一体化管理。系统由上位机软件系统、区域控制柜、分路控制器、变送器、数据采集终端组成。通过与供水系统有机结合,实现智能化控制。可实现智能化监测、控制灌溉中的供水时间、施肥浓度以及供水量。可根据时间段调度整个灌区电磁阀的轮流工作,并手动控制灌溉和采集墒情。
水肥一体化智能灌溉系统可协调工作实施轮灌,充分提高灌溉用水效率,实现节水、节电,减少劳动强度,降低人力投入成本。

系统可以根据作物需水需肥规律随时供给,直接把作物所需要的肥料随水均匀的输送到植株的根部,既能促进养分的吸收,又可减少50%的肥料用量,水量也只需沟灌的30%-40%,大幅度降低土壤板结问题,同时节省传统的沟灌、施肥的工时。

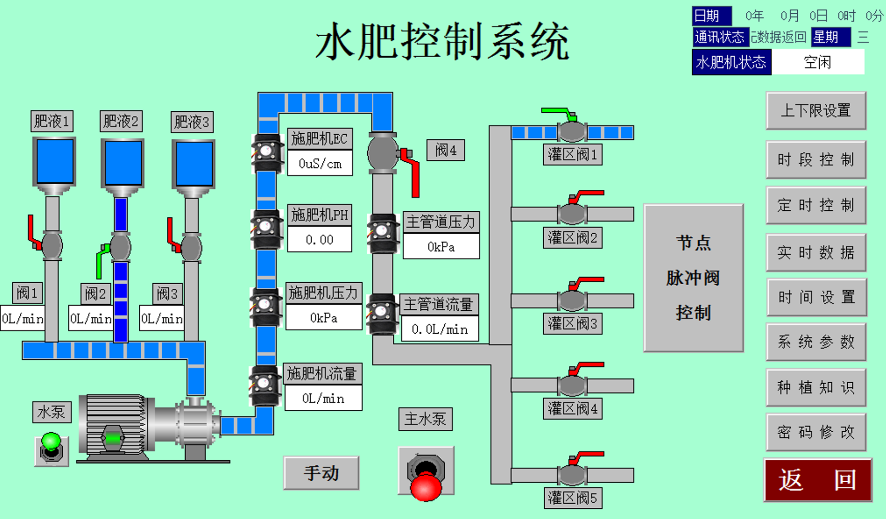
水肥控制系统界面示意图
客户可以通过PC展示平台查看系统工作状况,也可以采用微信客户端控制和查看实时数据,手机端具有手动启动、关闭电磁阀,水泵等设备功能。
PC展示平台

手机端展示

新普惠水肥一体化智能灌溉系统在陕西、河南等多地区,多种农作物进行应用,系统运行稳定得到了甲方的一致认可和好评。
陕西铜川市樱桃、蔬菜大棚水肥一体化项目

河南新乡水肥一体化项目

河南葡萄果园水肥一体化灌溉项目
